Unifi网络无缝升级更换Cloudkey控制器_其他网络设备_什么值得买

Document1年前release apppicks
36 views 0 0
APP

免费VPN

免费使用15天。下载立刻开始免费冲浪


Unifi网络无缝升级更换Cloudkey控制器


2020-03-13 15:12:29
6点赞
62收藏
25评论

创作立场声明:本文中的页面截图均为作者原创,作者拥有对本文章文字和图片的知识产权。未经作者本人允许,不得转载。未经作者本人允许而转载的,视为侵犯作者的知识产权,作者保留使用法律手段保护自有知识产权的权利。

楼猪从2018年开始在家里部署了Unifi网络,一直使用至今。最近看到不少尝鲜的土豪朋友已经开始升级Unifi新一代的UDM Pro了。看着我家那稳定服役了2年多的Unifi安全网关和交换机。嗯,请你再战三年吧!但是楼猪还是选择升级了Unifi网络的大脑——Cloudkey控制器。所以,今天楼猪又来分(pian)享(jin)了(bi)。

说起来为什么要升级Unifi的cloudkey,主要是两个原因:

按照广告里面的宣传,要升级Unifi控制器,只需要简单的三步:1. 备份数据,2. 换上新控制器,3. 恢复备份。

但是(敲黑板),The devil is in the details! 广告里面往往不会告诉我们,要实现这么潇洒的升级必须满足一个前提条件,那就是控制器的版本要一样。而通常你拿到一台出厂设置下的控制器,你还指望版本和你手头一直保持更新的控制器一样?

而且,楼猪在升级控制器的时候发现一个坑,Unifi控制器里面竟然有2种“固件”,一个叫CLOUD KEY FIRMWARE,另一个叫CLOUD KEY CONTROLLER。然后问题就来了,到底哪种版本要一致?作为楼猪这种不动脑子的主,最简单粗暴的方法当然就是,都升级到一致啦!为了方便区分,楼猪就叫Firmware是固件,Controller是软件。后来在网上爬了一些文后发现,其实所谓的Firmware就是一个Debian8的系统,而Controller这个还真的就是一个运行在Debian8系统上的软件罢了。总之,我们两个升级就对了。

Unifi控制器的固件和软件Unifi控制器的固件和软件

如果,你买到的是一台全新的Unifi controller,那就比较简单了,自己从头走一遍,进入Unifi controller的管理界面点两个升级就可以了。但楼猪作为一个常年蹲守在各大论坛和闲鱼的二手垃圾佬,怎么可能多花好几百大洋去买一个全新的设备呢?所以楼主买的必须是二手货啊,而且上家的设置都在,当然就不可能登录升级了。所以,这种方式就不要想了。

所以到手上电后第一件事的就是捅reset,而且要一直捅不放手,一直捅到屏幕上出现Recovery mode的字样后才能放手,进入恢复模式。

上手一捅到底上手一捅到底

直到捅出天际进入Recovery Mode直到捅出天际进入Recovery Mode

Unifi可能为了避免IP地址的冲突,恢复模式下,控制器的IP地址是192.168.1.30,在浏览器输入这个IP地址,打开Unifi的恢复模式。

登录系统恢复页面登录系统恢复页面

我们首先先恢复出厂设置一下,点那个Reset to factory defaults,这样我们就把设备初始化了。

恢复出厂设置恢复出厂设置

等待系统重启后,再如法炮制进入恢复模式。

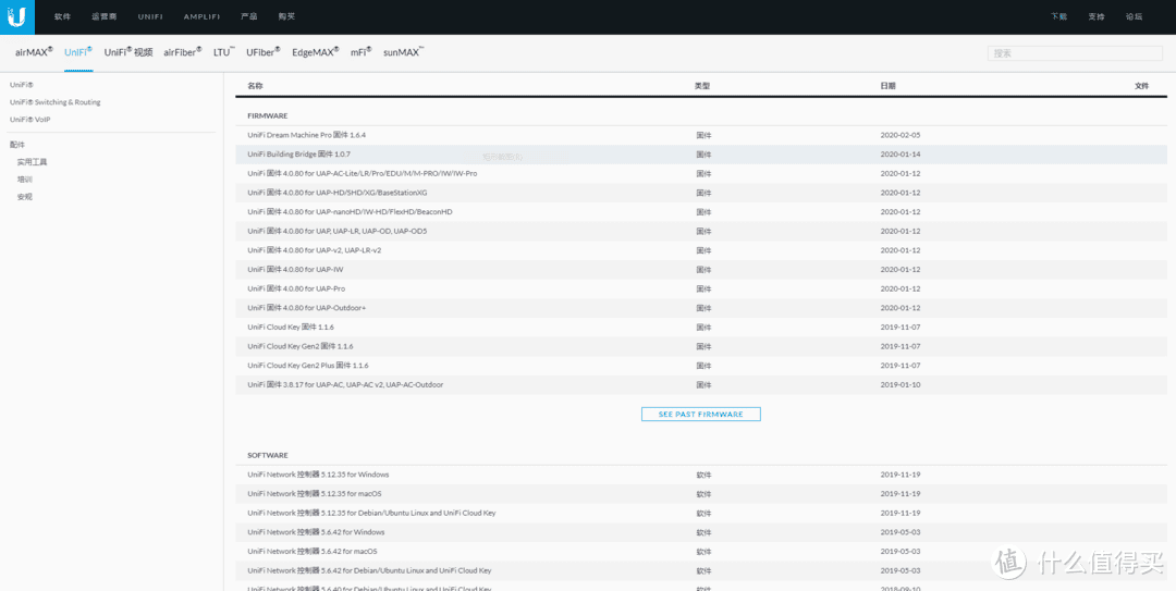
恢复模式下是支持手动离线直接升级固件的,也是楼猪比较推荐的方式。为什么推荐离线升级?因为在线升级也是一个坑,你在Unifi的系统维护界面里检查更新,点那个检查更新的按钮,经常等很久也没反应,连在没在下载都不知道。当然,平时使用是没有问题,反正不用去管它,他总会升级的,就是早一点晚一点的问题。但是如果实在升级设备的时候,这个效率真的很低,楼猪点了升级按钮,等了将近半个小时,设备还在那里运行,一点升级的动静都没有。这也就是为什么,楼猪推荐在升级替换控制器的时候,还是老老实实得去Unifi的官网把固件和软件下载到本地,然后再在本地离线升级的原因,而且Unifi中国地区的官网访问速度还是很快的。官方下载网页地址

Unifi官网固件下载页面Unifi官网固件下载页面

离线升级固件很简单,在恢复模式页面下方点Choose,选择需要上传的固件,然后系统会自动完成上传并重启安装。需要注意的是固件文件的后缀是.bin,不要上传错了。

固件上传固件上传

固件上传完成固件上传完成

手动重启控制器手动重启控制器

软件的升级稍微复杂一点。首先我们要下载对的软件。前面有提到其实Unifi Cloudkey是一个运行了Debian8的小型服务器,而Controller其实是运行在服务器上的软件。所以我们下载的软件应该是“UniFi Network 控制器 x.xx.xx for Debian/Ubuntu Linux and UniFi Cloud Key”,不要下载错。然后通过WinSCP+Putty大法,用命令行强制升级。

首先使用WinSCP连接控制器,由于我们是初始化完成后直接升级软件,所以这里需要使用Unifi默认的密码“ubnt”登录,并把需要安装的软件上传到/tmp目录下。

使用WinSCP登录控制器,默认密码ubnt使用WinSCP登录控制器,默认密码ubnt

把软件上传到/tmp目录下把软件上传到/tmp目录下

这样就可以关闭WinSCP了,打开Putty连接控制器。

Putty连接控制器Putty连接控制器

我们要在进入/tmp目录,命令行输入:cd /tmp

然后我们列出/tmp目录下的文件目录,命令行输入:ls

这样我们就能看到刚才我们通过WinSCP上传的控制器软件了。

列出/tmp目录下的软件列出/tmp目录下的软件

之后我们让控制器离线升级软件,命令行输入:dpkg -i unifi_sysvinit_all.deb

然后稍等一会儿,设备很快就会完成软件的升级。

开始安装软件开始安装软件

软件安装完毕软件安装完毕

当看到上图的时候,控制器的软件就升级完毕了,我们可以初始化设置完控制器后,进入控制器的页面检查一下固件和软件的版本。

固件版本在这里看固件版本在这里看

软件版本在这里看软件版本在这里看

版本一致的,进入到Unifi的设置界面,进入Backup,然后点击这个upload file按钮上传原来的备份文件就可以了。原来Unifi的网络设置会全部还原到新的控制器上,神马接管设备,重新布置网络啥的都不需要。接着把老的UCK拔下来,换上新的UCK插到交换机上就可以啦,全程不需要断网操作,是不是挺方便?

恢复网络设置恢复网络设置

总的来说,只要执行过一遍,很快就可以完成控制器的替换或升级,这一点感觉还是非常人性化的设计。

以上。














© Copyright notes

Related posts

No comments

none
No comments...